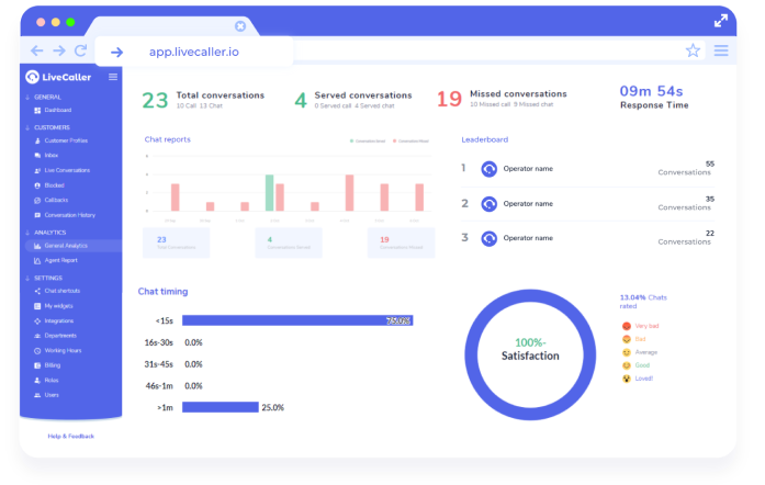
Our dashboard system enables you to monitor and measure performance and metrics in real-time, even while on the go. You can visualize and analyze data and focus on the KPI’s: Key Performance Indicators. We have every tool and data-point you need: including live conversations, general analytics, customer profile, conversation history and allow you to manage agent roles.
Wherever you are, we can be there as well. Work on your home computer, on your laptop, even on your tablet. Your sales force will not be chained to their desk and can get the flexibility they need to cope with modern work situations.
